
Boost是存储提供者在Filecoin网络上管理数据入库和检索的工具。它用一个独立的二进制文件取代了lotus中的“go-fil-markets”包,与lotus守护程序以及lotus存储提供者一起运行。Boost公开了用于进行存储和检索交易的libp2p接口,用于管理存储交易的web接口,以及用于访问和更新实时交易信息的GraphQL接口。使用开箱即用的工具和仪表盘监控Boost进程
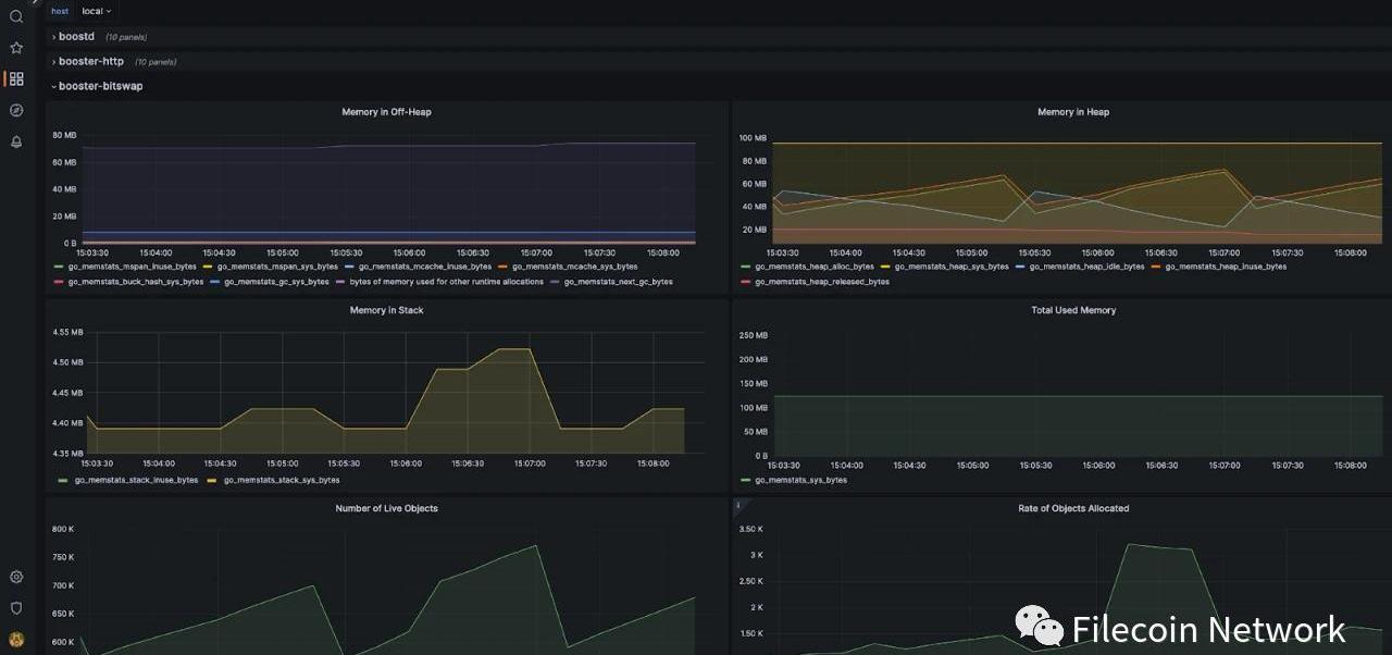
自2022年6月中旬首次发布Boost以来,越来越多的存储提供者迁移至Boost来管理存储交易。随着新生态系统项目和程序的引入,大家对Filecoin的额外存储和检索选项的需求持续增强。基于生态系统的反馈,我们增加了booster-http和booster-bitswap,这使得存储提供者可以通过额外的数据传输协议直接向检索客户提供内容。这些检索功能的引入增加了许多与主Boost进程一起运行的新进程。作为存储提供者,在其他运营和管理工作外,还要监控各种Boost进程,这非常有挑战性。为解决这一难点,在此很高兴地与大家分享,我们已经为Boost构建了一个监控栈,存储提供者可以开箱即用。该监控栈包括以下内容:Grafana:为所有指标和轨迹提供可视化工具和仪表盘Prometheus:收集指标并为Grafana仪表盘提供动力Tempo:收集轨迹并在Grafana中使用Jaeger为轨迹搜索提供动力通过使用监控栈,存储提供者将能够轻松监控内存使用情况,并对特定进程进行额外观察(例如不同检索请求的成功和失败)。

开始之前,请确保您已更新到Boost最新版本(v1.5.0),即可使用开箱即用的监控栈。您可以按照Boost文档中关于设置监控栈的说明进行操作。欲知Boost最新相关信息,请关注我们的Github。为帮助塑造项目的未来方向,您还可通过Boost讨论区来提供反馈和需求,您的意见正是项目不断进步和发展的关键。期待您的回复!
标签:OSTBOOSTBOOADEleostokenStartup Boost TokenBoozeMoonGlobal Digital Trade Warrant
近期Arbiturm生态持续火爆,一款名为TridentDAO的项目引发了社区的讨论,这款免费游玩、由GeyserForgeStudios开发的游戏项目,其原生TokenPSI在近期涨幅也较大.
ICO是指区块链项目首次代币发行,发行的标的是比特币、以太币等数字代币。2017年9月4日,中国人民银行等七部门联合发布了《关于防范代币发行融资风险的公告》,将ICO定性为“一种未经批准非法公开.
去年我写过Commerceblock团队开发的MercuryWallet功能,这是一种statechain和CoinSwap的双料实现.
表现分析 财务与网络状况概览在第四季度,持续的熊市加上FTX的破产产生了重大的负面影响。FTX是Solana的重要投资者,是SolanaDeFi不可或缺的一部分,尤其是在开发DEXSerum方面.
今早,JackDorsey再次发布推文为Nostr协议站台,使得加密世界整日的讨论围绕着以Damus为首的一系列Nostr生态应用.
引言 NFT借贷平台允许用户通过抵押他们的NFT借入流动资产,以达到释放出NFT的资金流动性的目的.